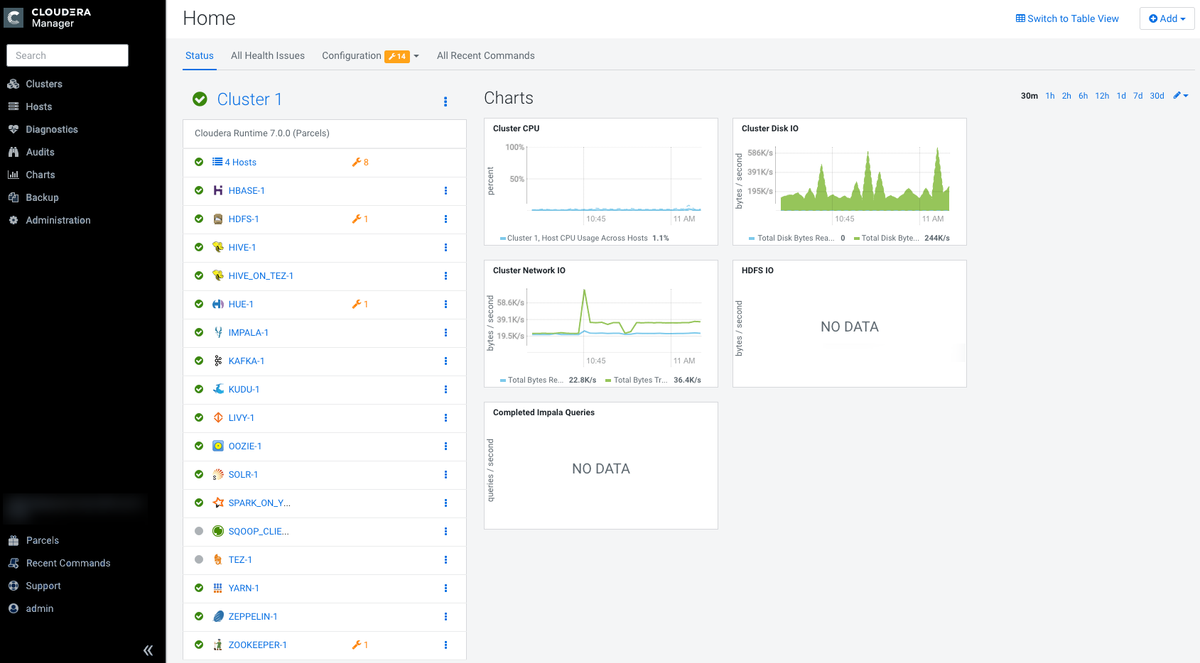
Cloudera Manager Admin Console Home Page
When you start the Cloudera Manager Admin Console, the tab displays. You can also go to the tab by clicking the Cloudera Manager logo in the top navigation bar.
The Status tab has two potential views: Table View and Classic View. The Classic View contains a set of charts for the selected cluster, while the Table View separates regular clusters, compute clusters, and other services into summary tables. You can use the Switch to Table View and Switch to Classic View links on each view to switch between the two views. Cloudera Manager remembers which view you select and remains in that view.




Status
The Status tab contains:
- Clusters - The clusters being managed by Cloudera Manager. Each cluster is displayed either in summary form or in
full form depending on the configuration of the property. When the number of clusters exceeds the value of the property,
only cluster summary information displays.
- Summary Form - A list of links to cluster status pages. Click Customize to jump to the property.
- Full Form - A separate section for each cluster containing a link to the
cluster status page and a table containing links to the Hosts
page and the status pages of the services running in the cluster.Each service row in the table has a menu of actions that you select by clicking the Actions Menu (
) and can contain one or
more of the following indicators:Indicator Meaning Description 
Health issue Indicates that the service has at least one health issue. The indicator shows the number of health issues at the highest severity level. If there are Bad health test results, the indicator is red. If there are no Bad health test results, but Concerning test results exist, then the indicator is yellow. No indicator is shown if there are no Bad or Concerning health test results. Click the indicator to display the Health Issues pop-up dialog box.
By default only Bad health test results are shown in the dialog box. To display Concerning health test results, click the Also show n concerning issue(s) link.Click the link to display the Status page containing with details about the health test result.

Configuration issue Indicates that the service has at least one configuration issue. The indicator shows the number of configuration issues at the highest severity level. If there are configuration errors, the indicator is red. If there are no errors but configuration warnings exist, then the indicator is yellow. No indicator is shown if there are no configuration notifications. Click the indicator to display the Configuration Issues pop-up dialog box.
By default only notifications at the Error severity level are listed, grouped by service name are shown in the dialog box. To display Warning notifications, click the Also show n warning(s) link.Click the message associated with an error or warning to be taken to the configuration property for which the notification has been issued where you can address the issue.
Restart Needed
Refresh NeededConfiguration modified Indicates that at least one of a service's roles is running with a configuration that does not match the current configuration settings in Cloudera Manager. Click the indicator to display the Stale Configurations page.To bring the cluster up-to-date, click the Refresh or Restart button on the Stale Configurations page. You can also Refresh or Restart, the cluster or restart the services.

Client configuration redeployment required Indicates that the client configuration for a service should be redeployed. Click the indicator to display the Stale Configurations page. To bring the cluster up-to-date, click the Deploy Client Configuration button on the Stale Configurations page or manually redeploy the client configuration.
- Cloudera Management Service - A table containing a link to
the Cloudera Manager Service. The Cloudera Manager
Service has a menu of actions that you select by clicking
. - Charts - A set of charts (dashboards) that summarize
resource utilization (IO, CPU usage) and processing metrics.
Click a line, stack area, scatter, or bar chart to expand it into a full-page view with a legend for the individual charted entities as well more fine-grained axes divisions.
By default the time scale of a dashboard is 30 minutes. To change the time scale, click a duration link
at the top-right of the dashboard.To set the dashboard type, click
and select one of the following:- Custom - displays a custom dashboard.
- Default - displays a default dashboard.
- Reset - resets the custom dashboard to the predefined set of charts, discarding any customizations.
All Health Issues
Displays all health issues by cluster. The number badge has the same semantics as the per service health issues reported on the Status tab.
- By default only Bad health test results are shown in the dialog box. To display Concerning health test results, click the Also show n concerning issue(s) link.
- To group the health test results by entity or health test, click the buttons on the Organize by Entity/Organize by Health Test switch.
- Click the link to display the Status page containing with details about the health test result.
All Configuration Issues
Displays all configuration issues by cluster. The number badge has the same semantics as the per service configuration issues reported on the Status tab. By default only notifications at the Error severity level are listed, grouped by service name are shown in the dialog box. To display Warning notifications, click the Also show n warning(s) link. Click the message associated with an error or warning to be taken to the configuration property for which the notification has been issued where you can address the issue.
All Recent Commands
Displays all commands run recently across the clusters. A badge
indicates how many recent commands are still
running. Click the command link to display details about the command and
child commands.
Displaying the Cloudera Manager Server Version and Server Time
- Open the Cloudera Manager Admin Console.
- Select .
