Using the Rebalance Wizard in Cruise Control

You can start and manage the rebalancing process of the Kafka cluster using the Rebalance Wizard.

You can use the Rebalance Wizard, located beside the Dashboard, used to trigger the rebalancing process of the Kafka cluster. You must have Admin-level permission to use the Rebalance Wizard.

To restore the default settings, you can use Reset in the Rebalance Wizard, and go back to the Dashboard using the Dashboard link.

  1. Click Rebalance Wizard on the Dashboard.
  2. Configure the Rebalance Setup to determine how the rebalance request is executed.
    The configurations can be used to customize the rebalancing process based on your requirements. If the configurations are not changed and the fields are empty, Cruise Control completes the rebalancing process with the default settings. The rebalance setup and goal list is based on the configuration in Cloudera Manager.
  3. Click Next to generate the proposal.
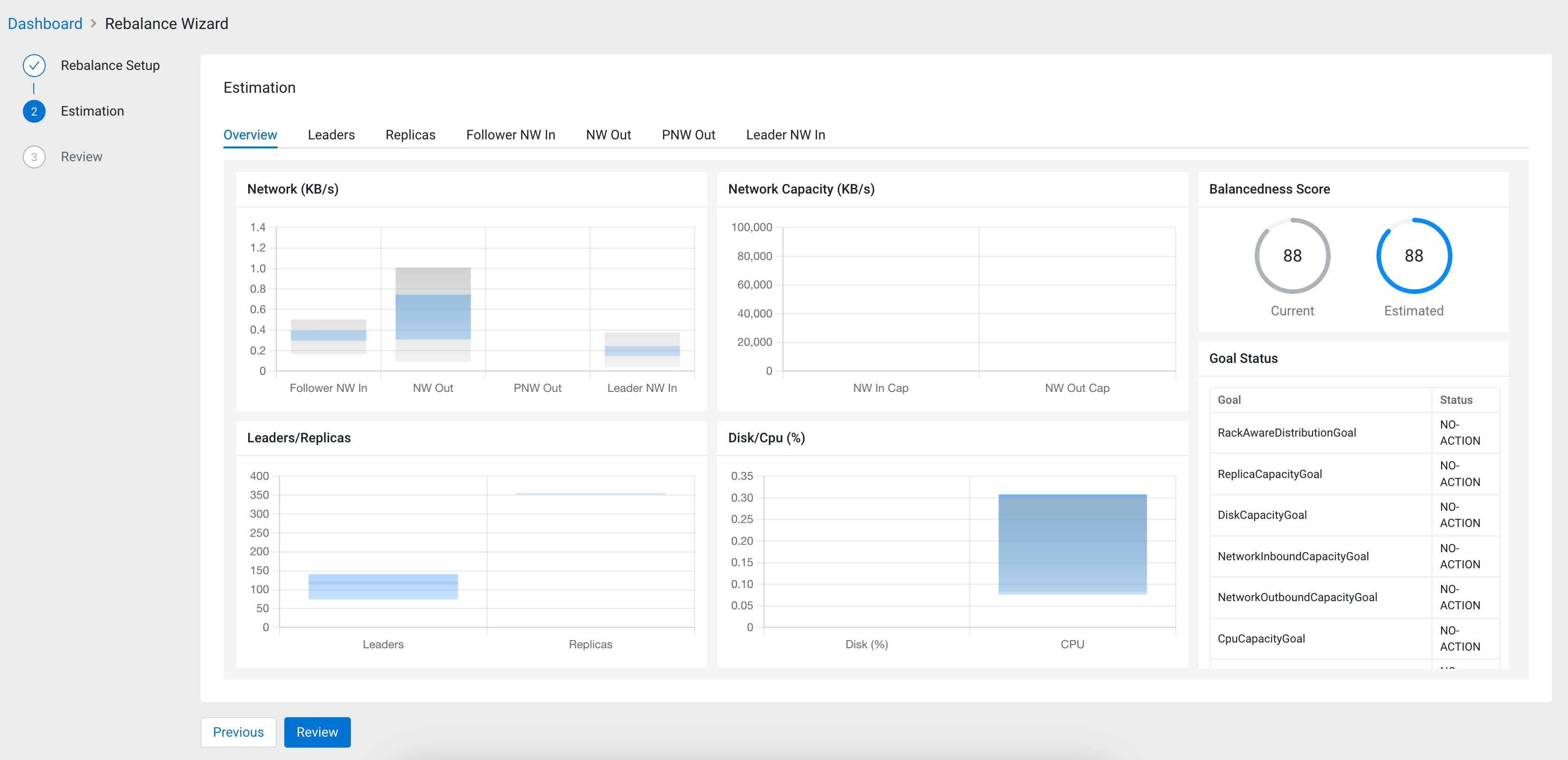
  4. Review the Estimation of the rebalancing proposal.
    The Overview tab contains diagrams about the Network, Network Capacity, Leaders and Replicas ratio and Disk CPU. The Balancedness Score shows how efficiently the resources are balanced by comparing the current state and the estimated state that was configured during the Rebalance Setup. You can also review the list of goals and the set actions that should be triggered when the specific goal is violated under Goal Status. The Movements table gives you an overview of the estimated movement to achieve the ideal rebalancement.

    The Leaders, Replicas, Follower NW in, NW Out, PNW Out and Leader NW in tabs compare the current state and the estimated state after applying the new rebalancing configured in the Rebalance Setup. On each tab, the Details table shows the raw data that is visualized on the bar chart.

    As the goal of the Estimation step is to review and assess the result of the rebalancing process, the configurations can be set again at the Rebalance Setup by clicking Previous.
  5. Click Review if the estimation overview showed the desired results.
    The Review shows the specified configurations as the list of goals for the rebalance request. At this step, you still have the opportunity to change the rebalancing setup.
  6. Click Rebalance to start the rebalancing process if the configurations are correct.
  7. Click Rebalance again to confirm the rebalancing process.
The rebalancing process is triggered based on the configurations provided. You are redirected to the Cruise Control Dashboard. The execution of the rebalancing process can be stopped anytime using the Stop button on the Execution tile, if you have Admin level permissions.