The Hive Column Profiler

You can view the shape or distribution characteristics of the columnar data within a Hive table based on the .

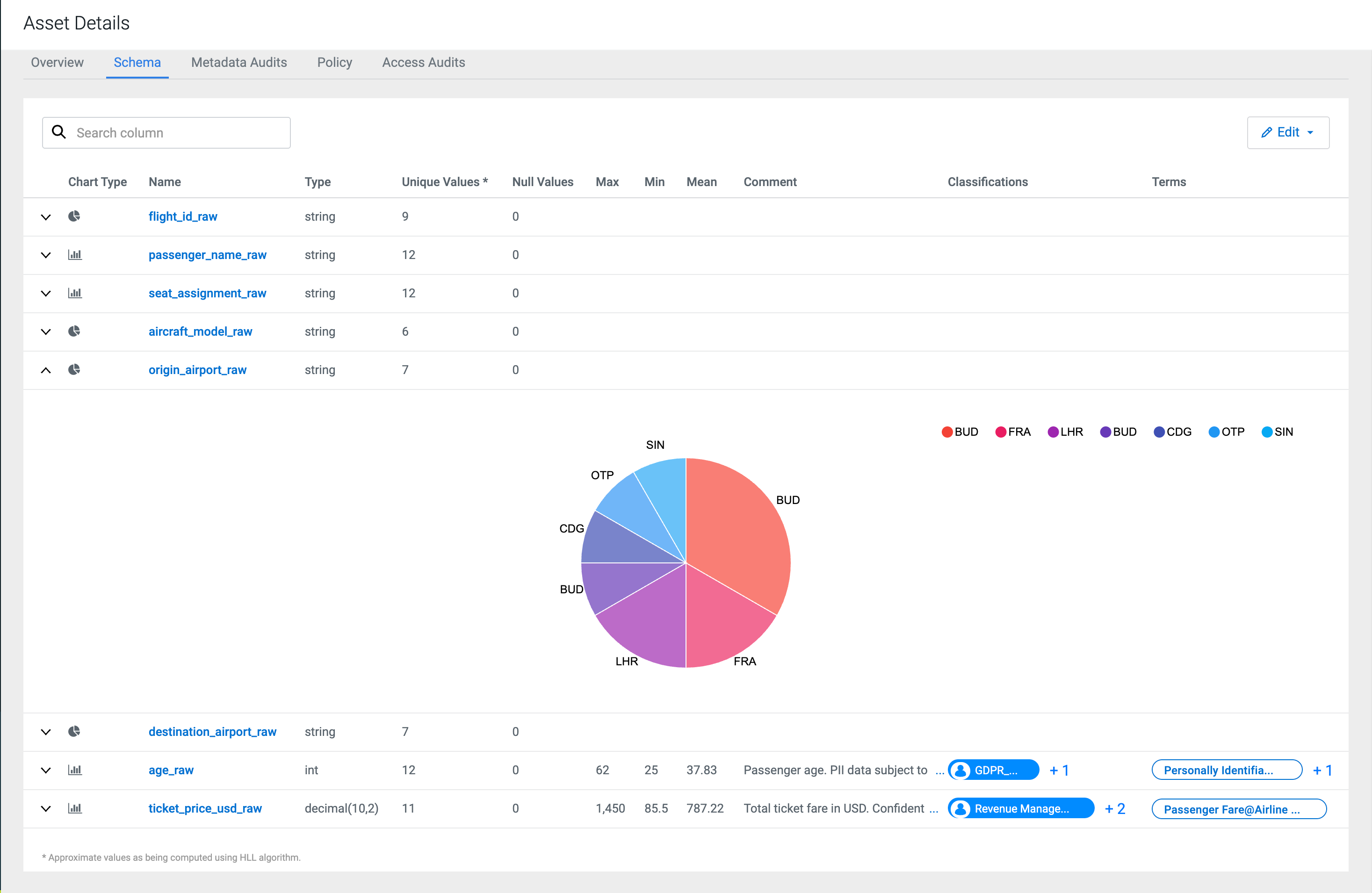
Categorical Data

The Hive Column Profiler can categorize your Hive tables according to their data type. Datatypes are received from Atlas. These include the following:
  • array
  • bigint
  • binary
  • boolean
  • char
  • date
  • decimal
  • double
  • float
  • int1
  • map
  • smallint
  • string
  • struct
  • timestamp
  • tinyint
  • varchar

Numerical Data

There are different charts available to help visualize the shape and distribution of the data within the column as well as summary statistics for a column with numerical data. These include the following:
  • Unique Values
  • Null Values
  • Max
  • Min
  • Mean

The profiler computes column univariate statistics that are displayed using an appropriate chart in the Schema tab.

Pie charts are presented for categorical data with limited number of categories or classes. Examples include data such as eye colors that only have a fixed list of values (categories or labels).

When the data within columns is numeric, a histogram of the distribution of values organized into 10 groups (decile frequency histogram) and a box plot with a five-number summary (mean, median, quartiles, maximum, and minimum values) are shown for the column, if there are more than 10 elements available.

1 These rows will receive the boxplot graphs and the min, max mean values after profiling.